aaPanel es un panel de control gratuito y de código abierto diseñado para facilitar la administración de servidores web en sistemas GNU/Linux. Su interfaz gráfica intuitiva permite a los usuarios gestionar sitios web, bases de datos, servicios de correo, cortafuegos y mucho más, sin necesidad de usar la terminal constantemente.
Pensado para desarrolladores, sysadmins y entusiastas que buscan una solución sencilla y potente, aaPanel convierte la administración de un servidor en una tarea mucho más amigable, ahorrando tiempo y reduciendo errores.
Es compatible con los principales stacks web como LAMP (Linux, Apache, MySQL, PHP) y LEMP (Linux, Nginx, MySQL, PHP), y ofrece una amplia galería de extensiones que se pueden instalar con un clic para ampliar sus funcionalidades.
Entre todas sus características, estas son las que destacan:
- Instalación rápida y sencilla en distribuciones Linux (CentOS, Debian, Ubuntu).
- Interfaz web limpia y responsive.
- Gestión de sitios web, bases de datos, FTP, y DNS desde el panel.
- Soporte para múltiples versiones de PHP, Apache, Nginx, y MySQL/MariaDB.
- Certificados SSL gratuitos (Let's Encrypt) con renovación automática.
- Cortafuegos integrado con control de puertos.
- Monitor de uso del sistema (CPU, RAM, red, disco).
- Sistema de tareas programadas (cron) con interfaz visual.
- Instalación de software con un clic (como phpMyAdmin, Redis, Memcached, Docker, etc.).
- Copias de seguridad manuales y automáticas.
- Gestor de archivos basado en web.
- Control de acceso por IP o por usuario.
Instalación de aaPanel en Alma Linux 9
Para la instalación por defecto de 1Panel, podemos usar el comando que hay aquí abajo:
# URL=https://www.aapanel.com/script/install_7.0_en.sh && if [ -f /usr/bin/curl ];then curl -ksSO "$URL" ;else wget --no-check-certificate -O install_7.0_en.sh "$URL";fi;bash install_7.0_en.sh aapanelSe iniciará el script y tendremos que seleccionar primero la ruta donde se instalará el panel:
+----------------------------------------------------------------------
| aaPanel FOR CentOS/Ubuntu/Debian
+----------------------------------------------------------------------
| Copyright © 2015-2099 BT-SOFT(https://www.aapanel.com) All rights reserved.
+----------------------------------------------------------------------
| The WebPanel URL will be https://SERVER_IP:41192 when installed.
+----------------------------------------------------------------------
Do you want to install aaPanel to the /www directory now?(y/n):Indicamos que /www es una ruta correcta e iniciará el proceso de instalación.
Tras finalizar la instalación nos aparecerá el acceso a nuestro panel. Tenemos que tener en cuenta en habilitar el puerto 41192 en nuestro firewall para acceder al panel.
==================================================================
Congratulations! Installed successfully!
==================================================================
aaPanel Internet Address: https://XX.XX.XX.XX:41192/aca3e3d3
aaPanel Internal Address: https://XX.XX.XX.XX:41192/aca3e3d3
username: 0dqodfwv
password: XXXXXXXX
Warning:
If you cannot access the panel,
release the following port (41192|888|80|443|20|21) in the security group
==================================================================
Time consumed: 2 Minute!Accediendo a través de la interfaz web
Iniciamos sesión con el usuario y contraseña asignadas durante la instalación:

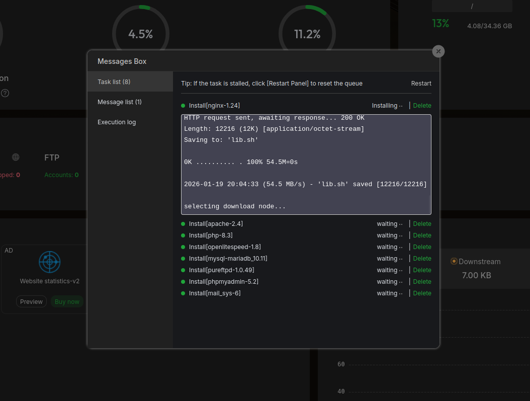
Una vez hemos iniciado, tendremos que seleccionar entre un LAMP o un LEMP:

Y dejamos que se instale todo el software necesario:

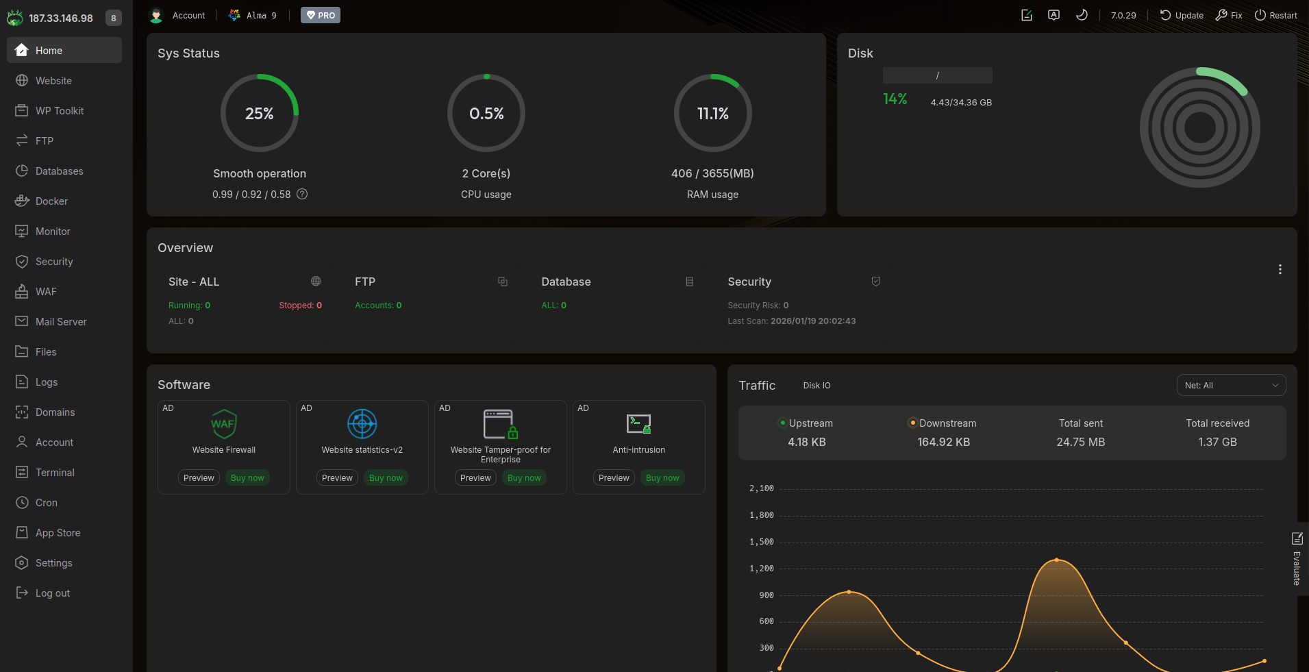
Una vez finalizado tendremos acceso al panel para gestionar nuestros servicios:

Más sobre ./voidNull
- 📖 Aprende todos sobre los comandos de GNU/Linux en nuestro Diccionario "De la A a la Z: Los comandos de GNU/Linux"
- 💪 ¡Forma parte de la Comunidad de ./voidNull!
- 🤖 Disfruta de todos nuestros Cursos sobre Ansible, Proxmox, Home Assistant entre otros.
- 📩 Mantente actualizado con lo último en GNU/Linux y Software Libre. Recibe nuestra Newsletter mensual.
Comentarios