Pulse es una plataforma de monitorización pensada especialmente para entornos de laboratorio que combinan varias tecnologías. Pulse proporciona un panel centralizado que ofrece una visión global del estado del entorno.
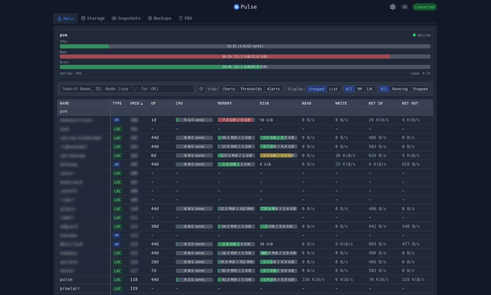
Con una sola vista tienes información tan interesante como el estado de los nodos del clúster, estado de los servidores críticos, estado del almacenamiento (incluyendo si usas Ceph), uso de los recursos por cada MV o LXC y estado de los contenedores Docker.
Esto resulta especialmente útil para detectar problemas que de otra forma podrían pasar desapercibidos, como degradaciones de almacenamiento, fallos en servicios o problemas tras cambios de configuración.
Instalación de Pulse
Nos conectaremos por SSH o entrando a la Shell de Proxmox en Datacenter - PVE - Shell y ejecutamos este comando:
curl -fsSL https://github.com/rcourtman/Pulse/releases/latest/download/install.sh | bashTras ejecutarlo nos preguntará de que forma instalarlo:
=================================================
Pulse Installation Script
=================================================
Proxmox VE detected. Installing Pulse in a container.
Installation mode:
1) Quick (recommended)
2) Advanced
3) Cancel
Select [1-3]: 1Seleccionaremos la primera opción, ya que lo que hará será instalarlo en un LXC a parte, luego tendremos que seleccionar el puerto:
[INFO] Using container ID: 102
Port [7655]: Lo dejaremos en blanco para que use el puerto 7655 que es el puerto por defecto.
Enable automatic updates?
Pulse can automatically install stable updates daily (between 2-6 AM)
Enable auto-updates? [y/N]: yNos preguntará también sobre las actualizaciones, nos dirá si queremos activar las actualizaciones. Indicaremos que si.
VLAN ID (press Enter for no VLAN):
[INFO] Detecting available resources...
Available network bridges:
1) vmbr0
[INFO] Using network bridge: vmbr0También nos preguntará sobre la configuración de la red. Si queremos configurar una VLAN y que bridge queremos configurar en el LXC que creará.
Available storage pools:
1) local dir 153.3 GB free of 167.2 GB (4.24% used)
[INFO] Using storage pool: localFinalmente seleccionaremos el almacenamiento donde queremos guardar el disco de Pulse.
[INFO] Detected latest Debian template version: debian-12-standard_12.12-1_amd64.tar.zst
[INFO] Template not found, downloading Debian 12 to storage 'local'...
[INFO] Creating container...
[INFO] Starting container...
[INFO] Waiting for network... Una vez instalado, tendremos un LXC donde podremos acceder a través de la IP configurada y el puerto 7655.

Más sobre ./voidNull
- 📖 Aprende todos sobre los comandos de GNU/Linux en nuestro Diccionario "De la A a la Z: Los comandos de GNU/Linux"
- 💪 ¡Forma parte de la Comunidad de ./voidNull!
- 🤖 Disfruta de todos nuestros Cursos sobre Ansible, Proxmox, Home Assistant entre otros.
- 📩 Mantente actualizado con lo último en GNU/Linux y Software Libre. Recibe nuestra Newsletter mensual.
Comentarios