Si estás utilizando Proxmox VE en tu HomeLab, probablemente ya sepas algo importante: es uno de los hipervisores más completos que existen actualmente y como hemos recomendado más de una vez por aquí la única opción viable para un MiniPC. En muchos entornos de HomeLab se ha convertido e una de las alternativas más sólidas frente a soluciones propietarias.
La interfaz web integrada de Proxmox VE puede parecer algo simple o incluso algo anticuada visualmente, pero cumple bien con su función: permite gestionar máquinas virtuales, contenedores, almacenamiento y redes de forma sencilla.
Sin embargo, cuando la infraestructura empieza a crecer, y añades un segundo nodo, decides tirar por almacenamiento distribuido con Ceph, etc, empiezan a aparecer necesidades nuevas de administración y administración.
A lo largo de este último año, en mi HomeLab he ido probando distintas herramientas que complementan la gestión de Proxmox y añaden funcionalidades muy interesantes. En este artículo repasamos cinco herramientas que pueden mejorar mucho la gestión de tu infraestructura Proxmox VE.
PegaProx

PegaProx es una herramienta orientada a la gestión de entornos con múltiples clusters de Proxmox.
Uno de los problemas que aparecen cuando se administran varios clústeres es que la interfaz web nativa de Proxmox solo permite visualizar el clúster al que estás conectado. Esto complica la administración cuando tienes varios entornos separados.
PegaProx es muy útil si en tu HomeLab trabajas con varios clústeres, ya que podrás gestionarlos desde una sola interfaz, visualizar el estado global de la infraestructura, orquestar migraciones de forma sencilla y balancear cargas entre nodos de forma automática para equilibrar recursos de ambos nodos (gracias al DRS "Distributed Resource Scheduling").
Si quieres saber cómo instalarlo en Proxmox, a continuación te dejo un artículo donde explico paso a paso todo el proceso.
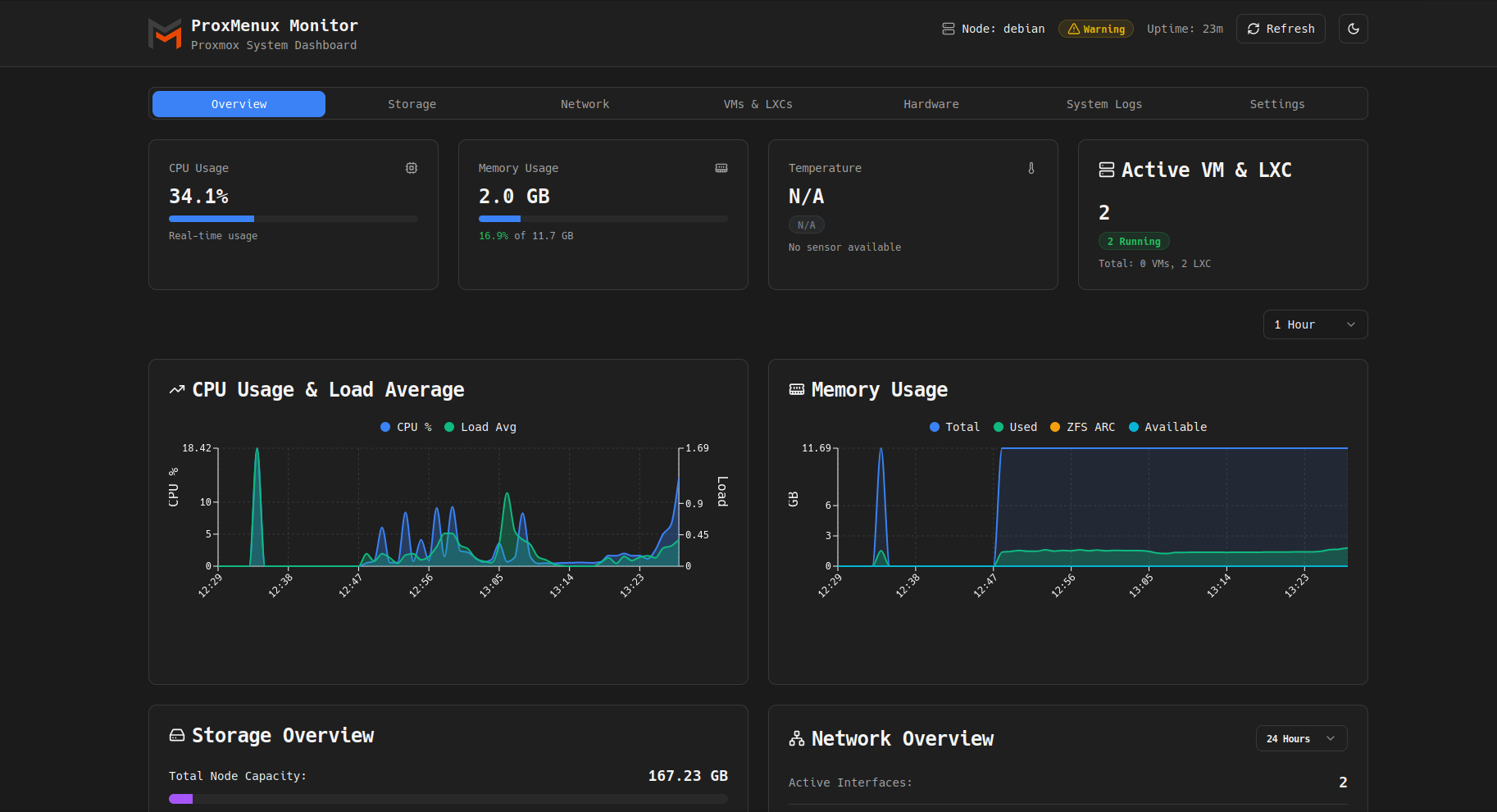
ProxMenu

ProxMenux es una de esas herramientas que, una vez empiezas a utilizarla, acaba formando parte del conjunto habitual de utilidades para administrar Proxmox.
Se trata de una interfaz de menú en terminal (TUI) que facilita la aplicación de optimizaciones y configuraciones habituales en nodos Proxmox. Entre todas las funciones útiles se encuentran la instalación a partir de scripts post-instalación, configuración automática de ajustes habituales, instalación de herramientas adicionales y gestión simplificada de configuraciones comunes.
Adicionalmente a la interfaz por terminal, recientemente se ha añadido una interfaz web con un sistema de monitorización propio que permite supervisar el hardware del servidor, las maquinas virtuales y LXC instaladas y el uso de recursos.

Esta funcionalidad convierte a ProxMenux en una herramienta muy interesante para obtener una visión rápida del estado del sistema sin desplegar una plataforma de monitorización completa.
Si quieres saber cómo instalarlo en Proxmox, a continuación te dejo un artículo donde explico paso a paso todo el proceso.
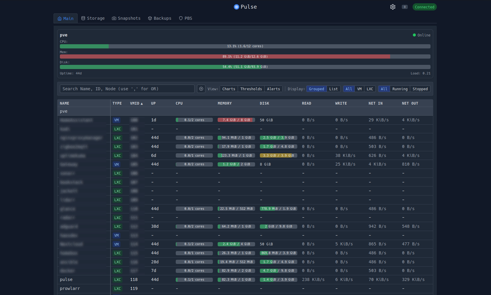
Pulse

Pulse es una plataforma de monitorización pensada especialmente para entornos de laboratorio que combinan varias tecnologías. Pulse proporciona un panel centralizado que ofrece una visión global del estado del entorno.
Con una sola vista tienes información tan interesante como el estado de los nodos del clúster, estado de los servidores críticos, estado del almacenamiento (incluyendo si usas Ceph), uso de los recursos por cada MV o LXC y estado de los contenedores Docker.
Esto resulta especialmente útil para detectar problemas que de otra forma podrían pasar desapercibidos, como degradaciones de almacenamiento, fallos en servicios o problemas tras cambios de configuración.
Si quieres saber cómo instalarlo en Proxmox, a continuación te dejo un artículo donde explico paso a paso todo el proceso.

ProxSave

Cuando se habla de copias de seguridad en Proxmox, la mayoría de administradores se centran únicamente en respaldar máquinas virtuales y contenedores. Sin embargo, existe otro elemento crítico que muchas veces se pasa por alto: la propia configuración del servidor Proxmox.
Ahí es donde entra ProxSave, una herramienta de código abierto diseñada para respaldar las configuraciones más importantes del sistema. Con ProxSave podemos hacer una copia de seguridad de config.db, corosync.conf, listas de control de acceso, reglas de Firewall, definiciones de almacenamiento y configuración del clúster.
Esto permite construir un plan de recuperación ante desastres mucho más completo, ya que no solo podrás restaurar máquinas virtuales, sino también reconstruir rápidamente la configuración de la infraestructura.
Si quieres saber cómo instalarlo en Proxmox, a continuación te dejo un artículo donde explico paso a paso todo el proceso.
Conclusión
Las herramientas que hemos visto en este artículo cubren distintos aspectos clave como la gestión de múltiples clústeres, automatización de configuración, copias de seguridad y administración simultánea de nodos.
Si utilizas Proxmox en tu laboratorio doméstico o en un entorno de producción pequeño, añadir algunas de estas utilidades puede mejorar notablemente la visibilidad, el control y la eficiencia en la gestión de tu infraestructura.
Más sobre ./voidNull
- 📖 Aprende todos sobre los comandos de GNU/Linux en nuestro Diccionario "De la A a la Z: Los comandos de GNU/Linux"
- 💪 ¡Forma parte de la Comunidad de ./voidNull!
- 🤖 Disfruta de todos nuestros Cursos sobre Ansible, Proxmox, Home Assistant entre otros.
- 📩 Mantente actualizado con lo último en GNU/Linux y Software Libre. Recibe nuestra Newsletter mensual.

Comentarios